Live Dashboards

The following publicly accessible dashboards show live data from operational networks:

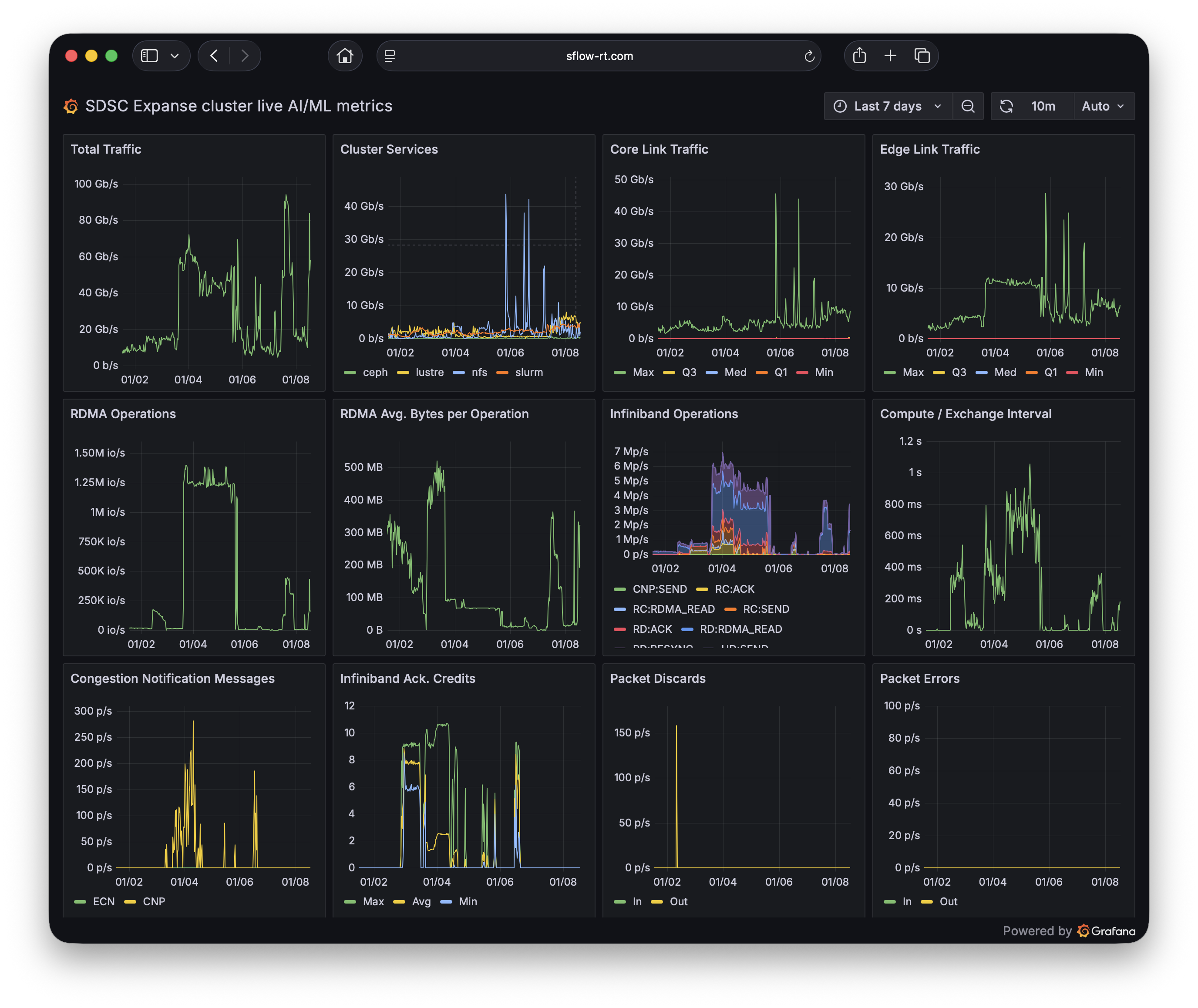
SDSC Expanse

San Diego Supercomputer Center Expanse Cluster AI/ML dashboard using ai-metrics application.

SDSC Expanse

San Diego Supercomputer Center Expanse Cluster AI/ML traffic matrix using heatmap application.

NRP Nautilus

National Research Platform Nautilus Cluster GPU, CPU, and network resources in world-wide Kubernetes cluster using sunburst application.

SFMIX

San Francisco Metropolitan Internet Exchange overall traffic dashboard using ixp-metrics application.

Please share your public dashboard with the Community.